Portfolio Analytics & Reporting (PARis)
Calculate multi-asset performance results for large volumes of portfolios against a wide range of benchmarks quickly and efficiently. Gain insights to performance drivers with attribution analysis that accelerates understanding of investment strategies.
Revolution
Uncover the insights that matter with performance measurement and attribution analysis for institutional plan types across asset classes. With straight-through data aggregation, portfolio analysis, reporting and peer benchmarking on a single platform, you gain a new level of efficiency, accuracy and insights.
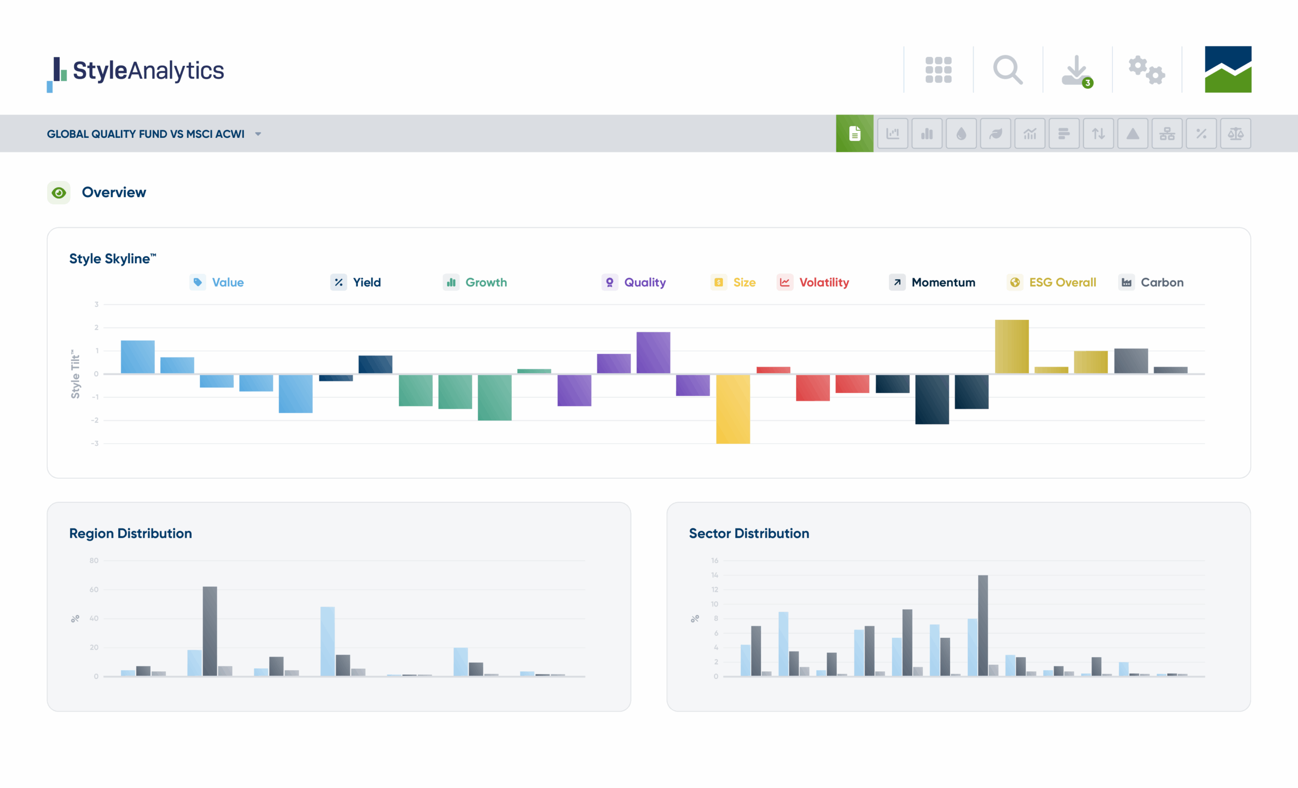
Style Analytics®
Tap into our best-in-class holdings-based portfolio analytics to gain insight into your portfolio performance and factor exposures. The award-winning Style Skyline® visualizations intuitively unpack the how and why of exposure shifts to inform rebalancing choices and investor communications.
Streamline and scale risk computations across large numbers of portfolios. Increase objectivity in risk modeling across portfolios and market risks and drill down to the factor exposures underlying risk.
Expand analytics
Gain a clearer, more comprehensive view of risk across markets, portfolios and factors.
Increase objectivity
Utilize robust data sets for informed, balanced risk modelling.
Streamline results
Accelerate risk analyses, decisions and reporting with efficient portfolio risk management solutions.
Raising the bar on risk analytics across the investment ecosystem
Asset service providers
Rely on best in class portfolio risk analytics solutions for accelerated insights, comprehensive reporting, and the ability to agilely anticipate and adapt to regulatory change.
Asset managers
Take a streamlined, scalable approach to portfolio risk management with powerful risk analytics, portfolio modeling, and scorecards across asset classes and product types. Leverage the industry standard Style Skyline® to gain understanding of equity style factor exposures.
Asset owners
Increase your confidence in risk management insights with access to more robust data, increased levels of analysis, and a clearer view of risk drivers.
Investment consultants
Gain the flexibility necessary to service multiple asset owners across different plan types and sizes, inform and align investment policy and manage risk efficiently.
Take control of risk
Discover how to increase agility, transparency and unbiassed insight into risk with our best in class Confluence solutions
Schedule a demo today.